Oden Technologies
Jake Peyser avatar image
Jake Peyser
Portfolio
Oden Technologies

Oden Technologies

  • Description: Industrial IoT & analytics for manufacturers

  • Role: Led the product engineering team consisting of backend and frontend engineers. As the fourth engineer, I helped design and implement essential pieces of the platform including configurable dashboards, real-time alerting, and our hybrid cloud solutions.

  • Technology: React, MobX, Node.js, GraphQL, Golang, Python, GCP (BigTable, Kubernetes, GCS, Cloud Build, Airflow, Heroic, PostgresDB, Kubernetes

Stream live process data and warn users when key metrics are able to violate preset thresholds
Stream live process data and warn users when key metrics are able to violate preset thresholds
View historical time series data to quickly identify and root cause issues
View historical time series data to quickly identify and root cause issues
Create and save metadata queries and join results against process and offline QA data
Create and save metadata queries and join results against process and offline QA data
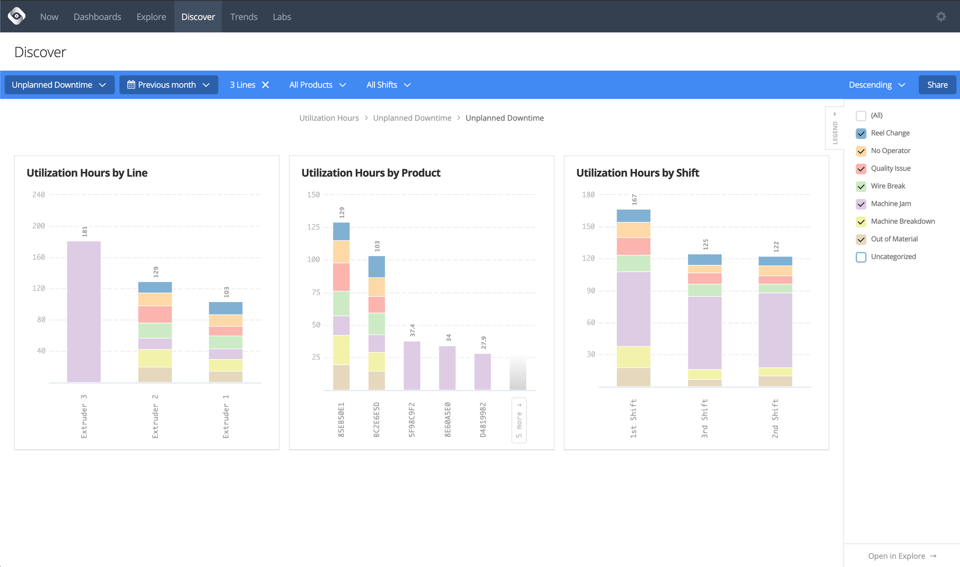
Pivot aggregate data on key dimensions to find biggest opportunities for eliminating waste
Pivot aggregate data on key dimensions to find biggest opportunities for eliminating waste
Build configurable dashboards for dynamic range queries that display KPIs across any dimension
Build configurable dashboards for dynamic range queries that display KPIs across any dimension
Configure and receive daily reports to help spot and analyze potential issues
Configure and receive daily reports to help spot and analyze potential issues
View machine learning reports run against months of historical data in order to find opportunities for improved production
View machine learning reports run against months of historical data in order to find opportunities for improved production
Give operators visibility and control over the data that is ultimately used to make operational decisions
Give operators visibility and control over the data that is ultimately used to make operational decisions
Deliver real-time alerts about errant process conditions, machine states, and more
Deliver real-time alerts about errant process conditions, machine states, and more